次氯酸钠发生器


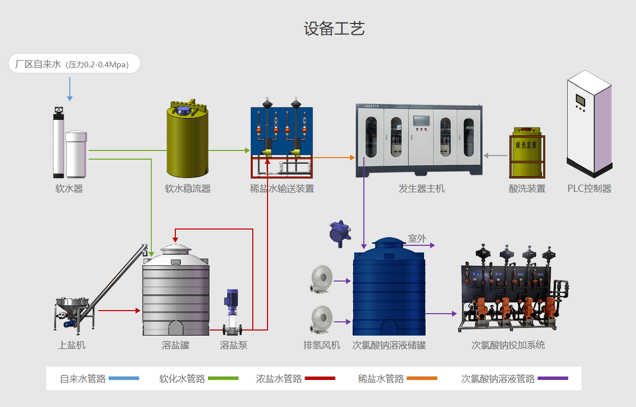
【工艺流程】

【工作原理】
次氯酸钠发生器是一套由低浓度食盐水通过通电电极发生电化学反应以后生成次氯酸钠溶液的装置。
其总反应表达如下:
NaCl + H2O → NaClO + H2↑
电极反应:
阳极: 2Cl- - 2e → Cl2
阴极: 2H+ + 2e → H2
溶液反应:
2NaOH + Cl2 → NaCl + NaClO + H2O
【组成结构】
次氯酸钠发生器一般由化盐装置、电解装置、整流设备、配兑水系统、自控装置和储药液箱等几大部分组成。次氯酸钠消毒设备的核心部分——电解装置,是由一组涂有铂、钌、铱、铑等稀有金属纳米涂层的特种金属材料做阳极,耐腐蚀的特种金属材料做阴极,组成密闭的电解槽容器。并且,次氯酸钠消毒设备的电解槽内部设有反冲洗系统和冷却系统。
化盐装置、储药液箱、配水系统、酸洗装置等各个分体设备全部采用我公司特定制作的PTF高强度复合材料制造,极不同于易于老化的PVC材料制作;次氯酸钠生成器(电解槽)为不锈钢外壳,内贴高级复合材料。整套设备高级防腐、强抗老化、经久耐用。设备质量一流,可完全保证二十年以上的正常使用寿命。
【设备特点】
(一)次氯酸钠发生器为组合形式,盐的溶解,稀盐水的调配,投加计量及次氯酸钠循环发生在一只槽体内进行,投资少、占地省、上马快、设置灵活。
(二)发生器为管状、内冷、单极、串开相接的组合形式,发生器阳极以钛为基体,涂二氧化钌,电位低、寿命长。在正常操作情况下,寿命可达2500小时以上。次氯酸钠发生过程为隔膜式自然循环形式,因此,本次氯酸钠消毒设备的盐利用率高,电解过程电流效率高,次氯酸钠产率大,能耗小,运行费用低。
总之,本次氯酸钠消毒设备具有结构简单、体积小、操作维护方便、次氯酸钠发生量高、价格低廉、运行安全以及次氯酸钠连续发生投加及组合一体化等特点。
